Cybersecurity teams are delegating an increasing number of tasks and policies to desktop administrators to address a broadening spectrum of security challenges. These challenges include compromised device integrity, exposure to vulnerabilities, and the complexities of patch management. Desktop administrators are pivotal in shaping the computing environment’s Digital Employee Experience (DEX). Their responsibilities encompass user support, software deployment, hardware component oversight, system performance enhancement, and inventory control. Despite being charged with implementing security policies, desktop administrators often lack the necessary tools and visibility to verify compliance with the organization’s security standards. This gap underscores the need for a more integrated approach to security management, ensuring that administrators can enforce and validate security measures.
ControlUp’s digital employee experience (DEX) management platform has real-time data collection and correction of network, desktop, and application issues. This puts ControlUp uniquely positioned to collect and correct security issues to meet the demands of the cyber security teams.
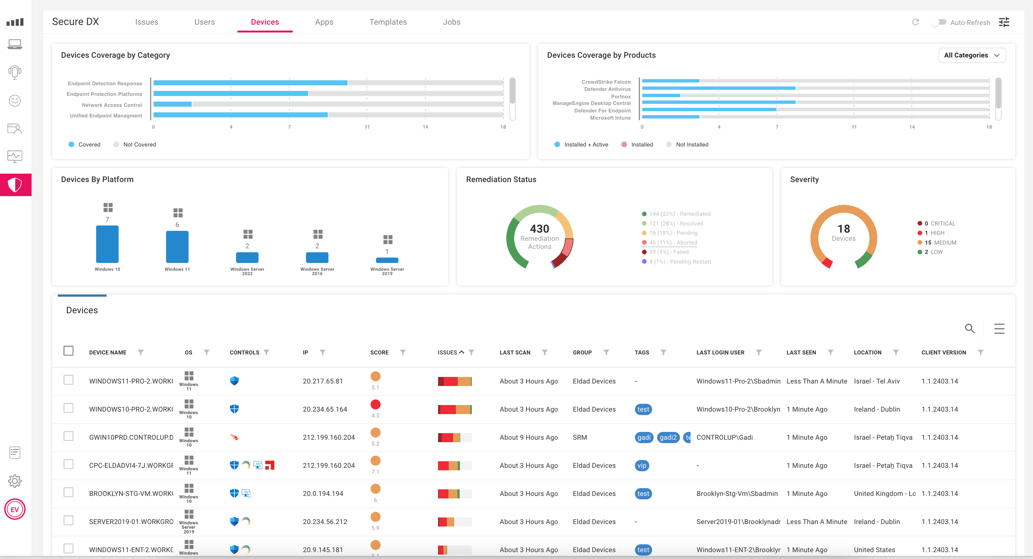
When devices, operating systems, or applications are compromised, employees lose productivity, and IT teams are forced into a reactive mode to minimize the exposure. ControlUp for Compliance collects OS and application inventory to find vulnerabilities, outdated patches, and weak security settings on the device.

ControlUp for Compliance lightweight agent scans for vulnerabilities, misconfiguration, compliance, and missing patches on a schedule that meets your organization’s needs.
Desktop and desktop security admins are overwhelmed with information overload when trying to understand the risk associated with vulnerabilities and weak security configurations on the desktop. ControlUp for Compliance provides intuitive scoring and easy-to-understand risk context to ensure IT is always focused on solving its organization’s biggest cyber threats.

ControlUp for Compliance prioritizes work with a score that shows IT the risk to the organization if the vulnerability or misconfiguration is not remediated.
Implementing security remediations is tedious, time-consuming, and prone to errors. ControlUp for Compliance remediates desktop security issues automatically as new devices are enrolled or new vulnerabilities are identified.

ControlUp for Compliance makes scanning and remediation simple by using a wizard to determine what to scan, when to download, and when to remediate.
In an era where cybersecurity threats continue to evolve and multiply, it is paramount to empower desktop administrators with the tools and capabilities to manage security risks effectively. ControlUp’s ControlUp for Compliance stands at the forefront, offering real-time detection, smart prioritization, and continuous remediation to bolster desktop security proactively. By leveraging ControlUp’s innovative platform, organizations can enhance their security posture and ensure seamless digital employee experiences. With ControlUp, desktop teams can navigate complex cybersecurity challenges confidently, resiliently, and efficiently.
Learn more about ControlUp for Compliance Real-time Detection, Smart Prioritization, and Continuous Remediation, or schedule a ControlUp for Compliance demo.