In a previous blog, I discussed how ControlUp made it easier to use Scoutbees, our synthetic testing tool, to test the availability of websites, VDI, and SaaS applications using a new feature called Web Transactions. I am very excited to announce that we have made it even easier to create tests for it using our new Web Transactions Recorder!

Previously, you had to manually enter information to create a web transaction. For the most part, this involved cutting and pasting text from the browser. This wasn’t difficult, but it was time-consuming, and you could inadvertently introduce errors into the test. We now have a browser extension that removes this manual process with a technique that automatically collects that data. This makes it quicker and less error-prone when creating tests.
The magic behind this is a browser extension.
To install the extension, go to the Chrome web store and search for ControlUp, locate the ControlUp Web Transaction Recorder, click Add to Chrome, then click Add Chrome Extension.

Figure 1 – Download the ControlUp Web Transaction Recorder
Once it is installed (it should only take a few seconds), click the three vertical dots in the right hand of your web browser and navigate to Extensions > Manage Extensions.

Figure 2 – Managing Chrome Extensions
This will display a web page with all your web extensions where you can verify that the ControlUp Web Transaction Recorder is available and enabled.

Figure 3 – Verifying the Extension
That’s it; that is all there is to installing the extension and enabling this new feature.
You can use the recorder to set up tests for SaaS applications, website availability, and many other web-based transactions. For this blog, I will check the availability of a web-based mail account.
Before recording, clear the cache, disable any password completion (browser or 3rd party) for the recorded site and verify that the browser isn’t in incognito mode.
If you use a custom hive, download the latest version, as the recorder will only work with hives later than 1211.
To use the recorder, I logged into the Synthetic Monitoring dashboard and clicked Create Scout. Then, I selected the Applications tab, selected Web Transactions from the Type drop-down menu, and specified the hive from which I wanted to run the test.

Figure 4 – Creating a Scout
In the URL text box, I put the login screen for the mail application., gave the test a name, and clicked Record Steps. Record Steps will only be visible after you install the extension.

Figure 5 – Record Steps
This will bring up the web page in a new browser window with the extension panel visible in it. The panel will show the steps that are being recorded.
I entered my username and password and clicked the Login button.
Once logged on to the site, I logged out of it and clicked Submit in the panel showing the recorded transactions.

Figure 6 – Recording Steps
This brought me back to the Add New Scout panel, where I could modify or manually add steps if needed.
I clicked Test Now, and the test ran without exceptions or errors. I specified my alerting policy and saved the Scout.

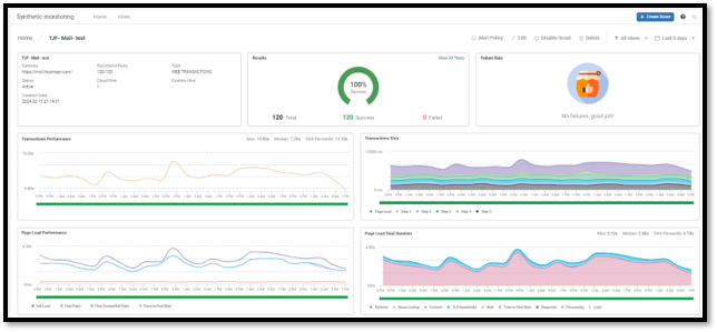
After letting the test run for a a day, I went to the results and saw that the test had 100% successful runs.

Figure 8 – All Test Results
I then drilled down on an individual test Where I could examine the metrics and the screen captures it took during the test.

Figure 9 – Test Results
The last screen capture that was taken showed that I had successfully signed into the mail application.

Web-based applications are remarkably stable, but when they go down, they can bring a company down; orders don’t get taken, users can’t access their applications, and user productivity suffers. Web Transaction Recorder makes it incredibly easy to make a scout to that monitor these sites and alert you when they go down so you can take the appropriate action to deal with them. I am happy that we just made testing these a lot easier.
If you are unfamiliar with our synthetic monitoring tool, you can visit this web page for more information, to start a free trial, or to book a demo of it or any other of ControlUp’s award-winning products!